骞云云原生运维管理平台7.0版本正式发布!

发表时间:2022-04-15 15:09

历时3个月的精心打磨,本月,骞云云原生运维管理平台迎来了私有化部署7.0.0版本的重大升级(现可联系您的骞云专属顾问咨询相关升级事宜)。此次升级:


新增及完善更多云平台及云产品,支持在线应用商店,持续提升平台超级自动化运维的基础能力;


能够自动发现和实时同步多云环境下的云资源依赖关系和状态信息,帮助多云应

用快速更新和问题解决;


丰富流水线执行模式及操作,提供报表分析及可视化能力;


优化费用分析功能,实现自定义任意云资源的计费规则


能够智能匹配知识库,快速获取解决方案,支持一键生成知识库,强化知识经验的积累。


以下为具体升级详情:


图片

  • 支持更多云平台,完善部分现有云平台的功能

    • 全新支持华为私有云HCS,实现对HCS云平台的监控

    • 全新支持华为OceanStor平台,支持文件系统、文件共享的创建、导入、删除以及设置权限等Day2操作

    • 全新支持S3 对象存储的对接,能够基于S3协议对各种对象存储进行管理

    • 全新支持XSky存储平台的对接,可实现文件共享组件、文件目录组件的创建、导入、删除以及设置文件配额等Day2操作

    • 全新支持华三 UIS 超融合平台的对接

    • 通过平台,可自动续费阿里云包年包月模式

    • 可灵活系统配置AWS云平台的计算规格

    • AWS云资源在导入/同步时候能够根据键值标签进行过滤

    • 支持华为公有云的云平台监控

    • 支持K8S新版本的监控,能够通过Kubernetes Pod和Deployment监控仪表盘查看资源的监控数据

    • 可查询金山公有云的费用明细

    • 优化OpenStack/Huawei Fusion Sphere/H3C/九州云平台和资源池的接入方式,支持以V3协议租户模式进行云平台的对接

  • 云产品支持更新

    • 支持华为云公有云Redis、MySQL的创建、导入、删除

    • 支持阿里云Kafka的创建、导入、删除以及Day2操作

    • 完善阿里云SLB Day2操作,支持服务器组和优化监听的创建参数

    • 支持阿里云Apsara NAT网关的创建、导入、删除以及Day2操作

    • 支持阿里云Apsara WAF VIP&SSL Cert的创建、导入、删除

    • 支持AWS SLB的管理

    • 支持AWS资源池选择IP池及手工指定的IP分配方式

    • 支持腾讯云申请时手工指定IP

    • 完善K8S Deployment、Service的快速创建、导入

    • 支持VMware克隆可以指定主机和存储

    • 支持VMware亲和性规则的的创建、导入、删除,以及Day2关联云主机

    • 支持F5 Virutal Server组件配置Traffic Group,vLAN

    • 支持F5 Pool组件增加参数Health Monitors

    • 支持深信服云主机的克隆、迁移、VNC操作

图片

图片


  • 支持组件属性灵活创建,新增配置校验规则及校验提示信息,实现自定义控制属性值的输入范围

图片
(自定义可扩展属性)


  • 完善物理设备的配置模型,新增物理设施分组,并添加组件:机柜、机房、数据中心、物理设施。并能够自定义物理设备的组件,对非云软硬件资源进行配置信息管理,记录及查询设备名称、类型、位置、品牌、维护人等信息,可与云上资源进行关联,统一进行资源查询、分析和展现

  • 改造Hostpool和裸金属组件,完善属性和依赖关系,支持物理机的关系发现

  • 全新关系类型模块,用户可自定义组件之间的关联关系,用于资源之间建立模型关系

图片

(灵活定义组件之间的关系类型)

图片
(建立组件模型的关系)

  • 支持按照依赖关系的定义,当资源创建及Day2操作时自动刷新关联对象的内容

  • 支持为对象列表定义扩展属性表单,并支持列表页搜索、筛选自定义的对象信息

  • 支持阿里云部分云资源依赖关系的自动发现,用户可以在云资源详情页查看关联对象,便于多云环境下快速定位和问题解决

图片
(云资源的自动发现)
图片

  • 列表可支持拖拉拽操作及调整列宽,用户可自定义列表内容的导出

  • 优化云资源列表的树节点,能够直观看到树节点下的云资源数量,隐藏无资源的树节点

  • 筛选条件支持“云平台入口”,方便用户在大量资源情况下,快速筛选不同云入口下的资源

  • 优化应用栈,云主机,云资源,回收站的搜索,支持批量输入及不同条件的搜索方式

图片
多条件、可批量的搜索方式

  • 支持直接修改应用栈和云主机的名称、描述及icon

图片
简化修改名称的方式

  • 用户可关闭应用栈和蓝图设计菜单,所有操作都通过云主机和云资源完成

  • 已部署的云主机和云资源可直接更改业务组/更改项目/更改所有者

  • 支持在请求单上增加新的申请

  • 关闭服务申请时可保存本次申请参数,便于下次复用

  • 优化云资源申请界面的显示信息,在申请退回时用户可修改租期和执行时间等参数

  • 资源在已删除情况下,系统在等待时间到后自动清理已遗失的资源信息

  • 支持创建VM的时候,IPV6地址通过固定prefix加上IPv4转换IPv6地址的组合创建

  • 支持大批量的存量虚拟机同步任务,实现排队机制,能够对部署/导入任务进行排队

  • 优化内置的申请新项目服务卡片,支持多选项目成员

  • 优化资源池的同步策略显示界面及操作,可取消执行中的同步策略

  • 优化业务组总预算的重置周期及添加操作,支持记录变更操作

图片
多样化的预算周期及操作方式

  • 优化业务组管理员的权限和场景,支持业务组管理员可灵活查看自己和下属组织的所有人、业务组的费用分析、费用报表及费用明细、业务组下的项目信息,可调整及查看业务组的个人预算配额

  • 优化运维权限控制,角色配置“云主机和云资源”相关权限时,可以对读取授权数据进行云平台和资源类型的范围配置。例如Linux管理员、Oracle管理员等场景。

图片
灵活配置资源授权范围

  • 优化服务申请权限控制,新增代理申请权限,用户为他人提交服务申请可控

  • 支持在线应用商店,如Artifact Hub,用户能够自定义配置应用市场,通过发布的应用市场提供服务

图片
全新在线应用市场

图片

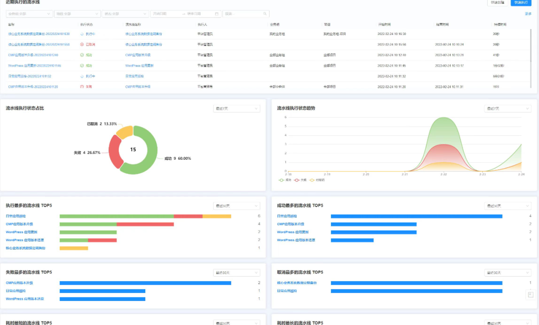
  • 新增流水线概览,呈现近期执行的流水线、执行状态、状态趋势等多维度分析报表

图片
(流水线分析可视化)

  • 支持流水线执行历史能够导出批量执行日志及操作结果

  • 丰富流水线的任务执行模式,用户可按顺序分步执行串行任务,或同时执行并发任务,并可灵活拖动任务顺序


图片
丰富的流水线任务执行模式

  • 丰富流水线执行操作,可取消执行中的流水线,以及重新执行已结束进程的流水线

图片
(灵活操作流水线执行历史)

  • 丰富流水线任务类型,支持通过应用栈运维实现启动,停止,卸除应用栈等运维操作



图片

  • 重构经典费用规则,支持任意云资源的多种计费规则配置,能够自定义计价方式

  • 优化计费规则的专家模式脚本,统一Day1和Day2询价参数,简化专家模式脚本内容

  • 支持AWS RI(预留实例)计费策略,能够在费用明细中查看启用RI策略的账单及费用

  • 支持Apsara EIP按流量的计费模式

图片

任意云资源的多种计费规则配置
图片

  • 完善告警功能,支持用户直接查看自己资源相关的已触发告警

  • 丰富监控告警仪表盘的筛选维度,新增云平台类型的筛选

图片

丰富的监控仪表盘筛选维度


  • 工单申请时,平台可根据用户输入的工单名称自动匹配知识库,快速查阅相关解决方案

图片
工单自动匹配知识库

  • 已完成的工单可一键生成知识库,强化知识经验的积累

图片
工单一键生成知识库

  • 支持事件和告警预配置工单任务,当触发时自动提交工单任务,提高事件/警报处理效率

图片
全新工单任务

  • 支持工单在处理阶段更新申请参数和表单

  • 支持工单在流转过程中或已完成的情况下,对应节点处理人和申请人继续添加附件

  • 优化工单详情页的显示界面,优先显示申请信息


完善用户自注册
  • 完善用户自注册流程,支持缺省的用户注册流程配置,在此基础上可以自定义配置用户注册的信息及审批

  • 支持在用户自注册的界面关闭手机验证

  • 支持用户自定义的LDAP用户,组和UID的属性配置

图片
(标准自动注册流程)
完善表单设计能力
  • 表单新增数据字典组件,实现字段支持固定的下拉选择

  • 完善和优化现有的表单配置界面:纯文本及样式优化

完善角色和权限
  • 丰富内置角色和权限:新增安全策略管理员、安全审计管理员及配置管理员

第三方系统集成
  • 支持对接Veeam备份平台

  • 支持对接更多堡垒机平台,如奇治堡垒机、安恒堡垒机

  • 支持通用第三方短信平台的对接,如助通科技

图片
更多第三方系统集成
  • 支持添加第三方系统入口时,应用的资源池


其他
  • 支持事件配置更多触发条件,例如业务组,项目,用户的创建、更新、删除,将触发对应的事件通知或操作

丰富的事件配置触发条件

  • 优化事件历史的显示信息,支持展示事件触发时间、触发对象、触发条件等更多信息

图片
优化事件历史界面显示

  • 支持云平台、资源池、业务组、项目、用户、IP池、IP地址、脚本库、流水线、服务请求、服务管理列表配置扩展属性表单


图片
全新配置扩展属性表单

  • 优化菜单接入,支持配置内部路由作为菜单,并可以选择当前窗口打开或新窗口打开

  • 优化凭证信息,可灵活选择手工配置或自定义规则生成密码/密钥,并支持定期更新凭证

图片

(灵活更新凭证信息)


目前,骞云云原生运维管理平台私有化部署V7.0的全部功能已在SaaS同步更新,以上新功能详情,您可在骞云官网www.cloudchef.io登录SmartCMP SaaS平台或扫描下方二维码,即刻体验私有化部署用户可以联系您的骞云专属顾问咨询相关升级事宜!
图片


 
 
 联系方式
咨询电话:400-669-7728