SmartCMP SaaS 2021 Update 4 | 智能化工单、知识库管理全新上线

发表时间:2021-05-11 17:27

近日,SmartCMP SaaS版顺利完成了2021年的第四次重大升级。此次更新,完善了ITSM相关功能,提供用户智能化的工单分派和流转,满足企业个性化工单需求;全新上线知识库管理,帮助企业构建IT运维知识库,有效提升组织运营、IT管理效率;与此同时,优化完善了资源和费用的合规性管理、监控告警等各项功能。具体功能升级详情如下:




ITSM




智能化的工单分派和流转

1、新增多种工单类型和流程,满足企业IT运维的需求
  • 新增多种工单类型:事件工单、变更工单、问题工单、请求工单等;

  • 新增和内置多种工单流程,支持指定每个流程阶段的处理人或服务团队;

2、更灵活和智能化的工单分派和处理,支持每一级流转填写不同的工单并执行不同的操作

  • 支持多种接单方式,如服务团队可以成员认领或随机分配;

  • 支持指定每个处理的流程阶段使用不同的工单;

  • 支持指定每个处理的流程阶段有不同的操作,如:转派、回退、分配、关闭等;

3、支持关联单,轻松建立多个工单关系,帮助梳理事件逻辑

  • 关联单:新增关联单,在处理工单时可以新建关联单、关联已有或取消某个关联单等,如,在处理事件工单时,可以新建由此产生的变更工单;

  • 备注:新增备注,在处理工单时,每一级处理人可添加备注,可设置备注是否仅为工作人员可见;

4、独立的工作台和ITSM菜单,快速处理和提单

  • 新增菜单:新增一级菜单【服务管理】,以及下属所有的二级菜单;

  • ITSM工作台:增加工作台统一查看所有的工单,也能快速提单。

图片





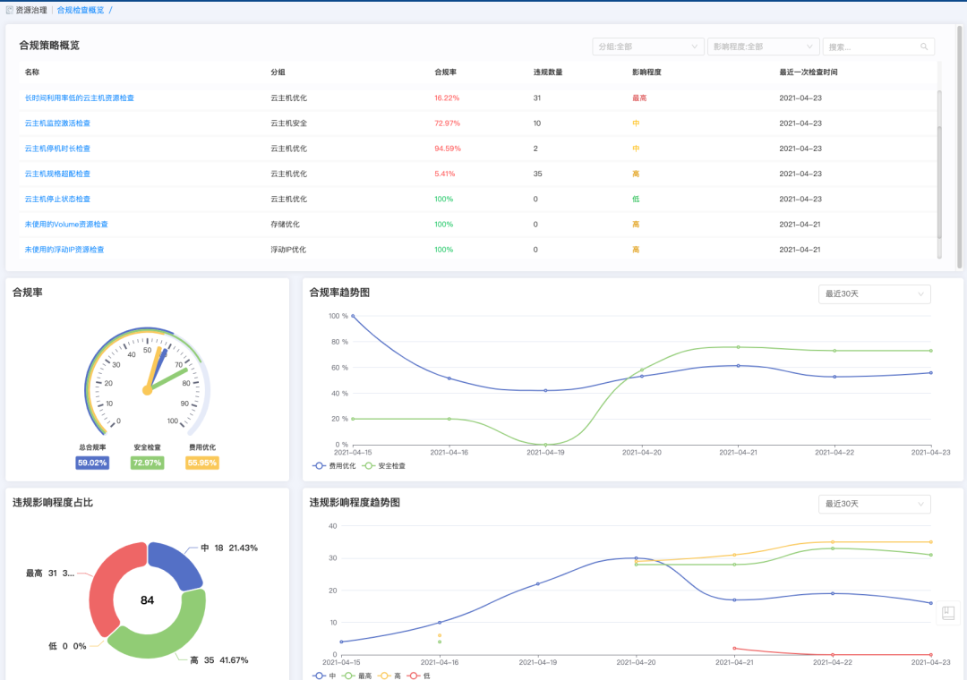
合规性




快速发现浪费资源,及时修复

  • 新增菜单:【资源治理】下,新增二级菜单【合规性检查概览】【合规性检查历史】【违规记录】【合规性策略】
  • 合规性策略:

    • 系统内置多种合规性策略,支持对云主机、RDS、磁盘、Floating IP等多种资源做合规性检查,如云主机规格低配、低利用率的MySQL资源等;

    • 支持添加、删除、导入、导出合规性策略;

    • 支持指定策略对特定条件的资源做合规性检查;

    • 支持指定合规性策略的修复操作,如调整配置、开机关机等;

  • 违规记录:

    • 显示所有不符合合规性策略的资源;

    • 支持对违规资源进行修复;

  • 合规性检查历史

    • 显示所有执行过的合规性策略检查历史,显示策略名称、合规率、违规数量、执行人、执行时间等;

    • 显示每项合规性策略执行时所覆盖的云资源,并可视化合规率趋势图;

  • 合规性检查概览

    • 显示整体的合规性检查概览:如合规率、合规率趋势图、违规影响程度占比、违规影响程度趋势图等。

    图片




监控告警




集成第三方告警平台,自定义监控仪表盘

  • 新增菜单:【监控告警】下,新增二级菜单【仪表盘】【告警集成】
  • 仪表盘:

    • 显示多种资源类型的监控仪表盘,如云主机、数据库、负载均衡等;

    • 可以定义添加、编辑仪表盘的指标参数、图标展示等;

  • 告警集成:

    • 集成多种第三方告警平台,进行统一的告警,集成的平台有:阿里云、AWS、Azure、Prometheus、Zabbix;

    • 告警自愈:支持配置告警触发的操作,如调整配置、开机关机等。






知识库




管理知识的记录、共享和搜索

  • 新增菜单:新增一级菜单【知识库】,一级下属所有的二级菜单;
  • 知识管理:可增删改查知识条目,支持Markdown编辑格式;已发布的知识条目可被其他用户检索;

  • 知识检索:可以检索所有发布后的知识条目。





其他




更多功能升级亮点

  • 云平台只读:支持配置云平台为只读,只能读取云平台的资源,不能增删改;
  • 数据字典:支持工单的部分参数通过数据字典定义;

  • 流水线:流水线等待任务增加确认、关闭操作;

  • 堡垒机:【会话管理】下,新增二级菜单【访问控制】,可配置会话录屏的启用状态和录像保留时间。

登录骞云官网www.cloudchef.io,或扫描下方二维码,即刻体验骞云SmartCMP SaaS的强大功能!


图片


 
 
 联系方式
咨询电话:400-669-7728